重要
在继续之前,请务必查看资源提供程序的最新发行说明,了解新功能、修补程序以及任何可能影响部署的已知问题。 发行说明还可以指定资源提供程序所需的最低 Azure Stack Hub 版本。 如果以前从未安装过资源提供程序,请参阅资源提供程序的先决条件和初始安装说明。
从市场安装的资源提供程序需要定期维护。 维护是通过应用 Microsoft 定期提供的服务更新来完成的。 更新可以同时包含新功能和修补程序。
检查更新
资源提供程序使用用于应用 Azure 堆栈中心更新的相同更新功能进行更新。
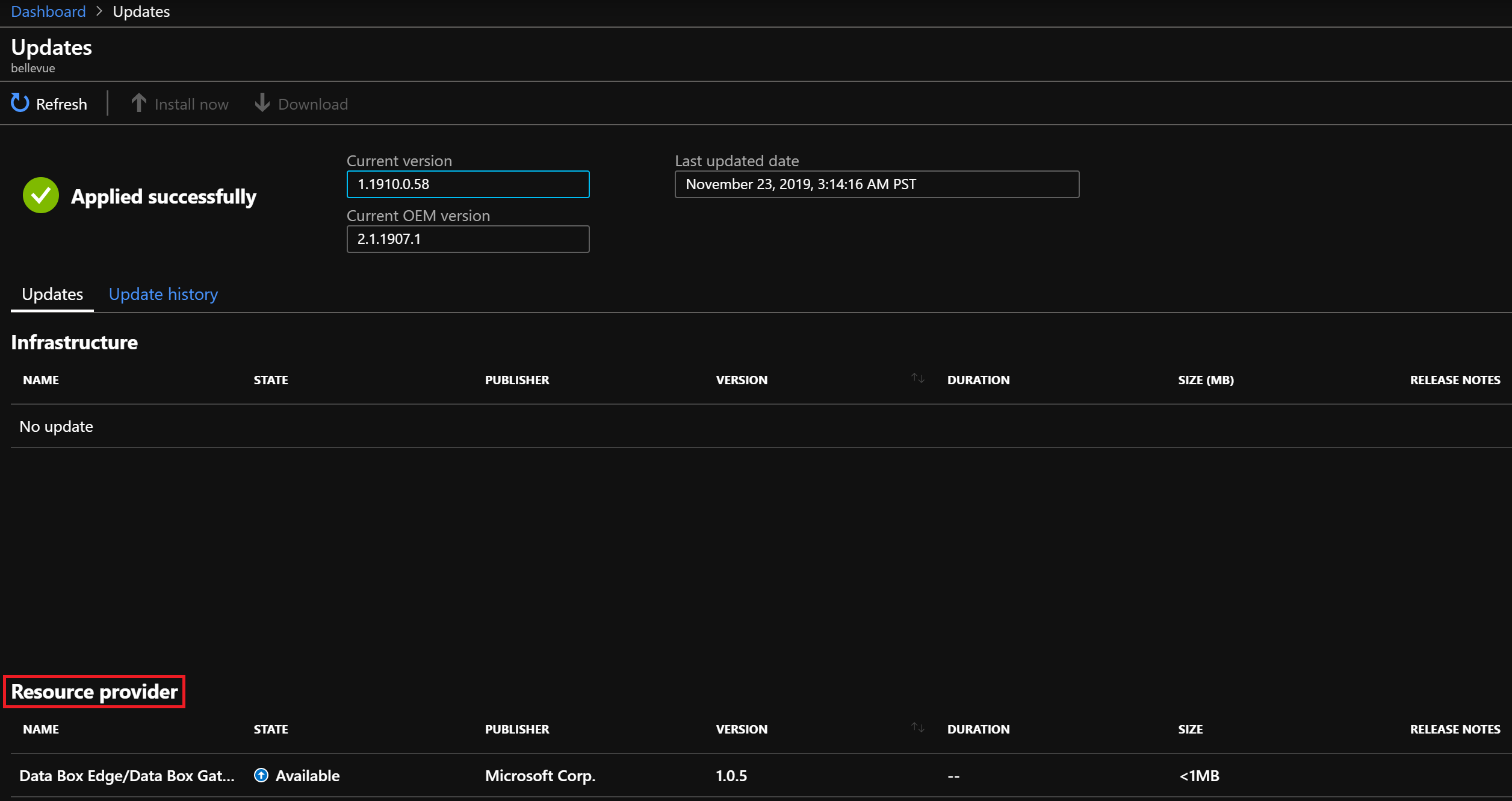
登录到 Azure Stack Hub 管理员门户。
在“更新”页上的“资源提供程序”部分下,找到“状态”显示为“可用”的资源提供程序更新 。
下载包
在安装或更新资源提供程序之前,必须将所需的包下载到 Azure Stack Hub 市场。 下载过程根据 Azure Stack Hub 实例是连接到 Internet 还是断开连接而异。
注意
下载过程可能需要 30 分钟到 2 小时的时间,具体取决于网络延迟和 Azure Stack Hub 实例上的现有包。
对于联网场景,可直接从 Azure 市场下载更新:
对于离线场景或部分联网场景,请将包下载到本地计算机,然后将其导入到 Azure Stack Hub 市场:
- 请按照下载市场项 - 离线或部分联网的场景中的说明进行操作。 其中,你将下载并运行“市场联合”工具,该工具用于下载资源提供程序包。
- 在该联合工具的“Azure 市场项”窗口打开后,查找并选择资源提供程序的名称,将所需的包下载到本地计算机。
- 下载完成后,将包导入到 Azure Stack Hub 实例,然后发布到市场。
应用更新
下载资源提供程序包后,返回到“更新”页的“资源提供程序”部分:
- 选择要更新的资源提供程序的行。 现在,“状态”会显示“准备安装”,而页面顶部的“立即安装”链接会变为已启用状态。
- 选择“立即安装”链接,然后你将转到资源提供商的“安装”页面 。
- 选择“安装”按钮以开始安装。
- 右上角将显示“正在安装”通知,并且你将返回到“更新”页面。 资源提供程序行“状态”列也会更改为“正在安装”。
- 安装完成后,会显示另一条通知,指示安装是否成功。 成功的安装还会更新“Marketplace 管理 - 资源提供商”页面上的“版本” 。
后续步骤
详细了解管理员仪表板更新功能。


