本快速入门介绍如何使用 Azure Stack Hub 用户门户创建事件中心群集。
事件中心群集提供单租户部署来满足苛刻的流式处理需求。 事件中心群集每秒能够引入数百万个事件,且提供有保障的容量和亚秒级的延迟。 事件中心群集包含所有常用功能,这些功能与 Azure 事件中心版本提供的功能非常接近。
先决条件
完成本快速入门之前,必须确保你的订阅中可以使用事件中心服务。 如果不可用,请联系管理员在 Azure Stack Hub 资源提供程序上安装事件中心。 安装步骤还包括创建包含事件中心服务的产品/服务。
产品/服务可用后,管理员可以创建或更新订阅以包含事件中心。 或者,你可以订阅新产品/服务并创建自己的订阅。
你的帐户必须在资源组范围或更高的范围内被分配至少参与者权限,才能创建新群集。
概述
事件中心群集是通过指定容量单位 (CU) 创建的。 CU 是预先分配的 CPU、存储和内存资源量。 事件中心群集按 CPU/小时计费。 在群集创建过程中选择 CU 数量(群集大小)时,会显示群集使用的核心 (CPU) 数。 有关群集资源使用情况的更多详细信息,请参阅如何为 Azure Stack Hub 上的事件中心进行容量规划。
本快速入门介绍如何使用 Azure Stack Hub 用户门户来执行以下操作:
- 创建单 CU 事件中心群集。
- 在群集中创建命名空间。
- 在命名空间中创建事件中心。
- 删除事件中心群集
创建事件中心群集
事件中心群集提供唯一的范围容器,可以在该容器中创建一个或多个命名空间。 完成以下步骤以创建事件中心群集:
登录到 Azure Stack Hub 用户门户。
在左侧导航窗格中选择“所有服务”,在搜索栏中输入“事件中心群集”,然后从结果列表中选择“事件中心群集”项。
进入 “事件中心群集” 页后,从顶部菜单中选择 “+ 添加” 。 “创建事件中心群集” 面板会在右侧打开。
在“创建事件中心群集”页的“基本信息”选项卡上:
- 群集名称:输入名称。 系统会立即检查该名称是否可用。 如果可用,字段的右侧会显示一个勾号。
- 订阅:选择要在其中创建群集的订阅。
- 资源组:创建/选择要在其中创建群集的资源组。
- 位置:可以保留默认的当前位置,也可以更改为其他位置。
- 群集容量:对于此快速入门,请保留默认值 1 CU。
重要
对于需要高可用性 (HA) 的生产部署,我们建议使用 2 CU 群集。 对于非 HA 和开发/测试,可以从 1 CU 开始。
通过“创建事件中心群集”边栏选项卡支持 CU 横向扩展(从小到大)。 不支持横向缩减(从大到小)。
- 选择页面底部的“下一步: 标记 >”按钮以继续操作。 可能需要等待系统完全预配资源。
在“标记”选项卡上执行以下操作:
- (可选)为资源标记输入名称/值对。
- 选择“下一步: 查看 + 创建 >”按钮以继续操作。
在“查看 + 创建”选项卡上,还应该会在页面顶部看到“验证成功”横幅。 查看详细信息后,在准备好创建群集时选择“创建”。
注意
事件中心群集部署可能需要几分钟才能完成,通常至少需要 45 分钟。
在部署期间,会显示 “部署正在进行” 状态页。 部署完成后,页面将更改为 “部署已完成” 。 在继续下一部分之前,请选择 “转到资源” 按钮来查看新群集。
创建命名空间
现在,你可以在新群集中创建命名空间:
在“事件中心群集”的“概述”页上,从顶部菜单中选择“+ 命名空间” 。
在 “在群集中创建命名空间” 面板上:
名称:输入命名空间的名称。 系统会立即检查该名称是否可用。 如果可用,字段的右侧会显示一个勾号。
属性/值列表:命名空间继承以下属性:
- 订阅 ID
- 资源组
- 位置
- 群集名称
选择“创建”以创建命名空间:
你会看到,新的命名空间显示在 “群集命名空间” 下方。 继续下一部分之前,请选择新命名空间的链接。
创建事件中心
在“事件中心”命名空间的“概述”页上,从顶部菜单中选择“+ 事件中心” 。
在 “创建事件中心” 面板上:
- 名称:输入事件中心的名称。 名称只能包含字母、数字、句点、连字符和下划线。 名称必须以字母或数字开头和结尾。 系统会立即检查该名称是否可用。 如果可用,字段的右侧会显示一个勾号。
- 选择“创建”以创建事件中心。
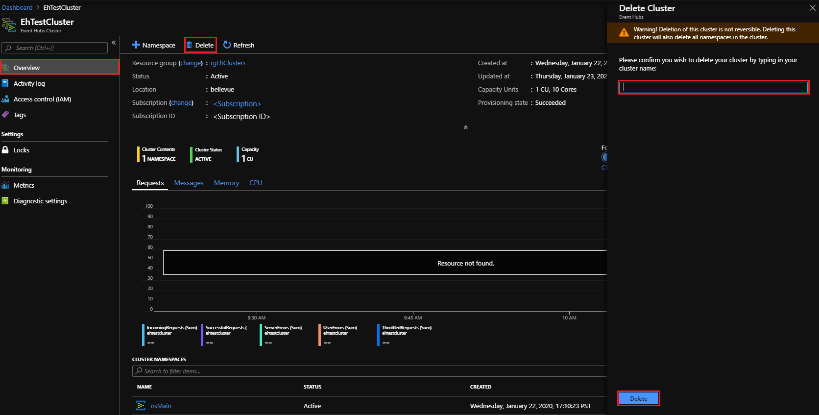
删除事件中心群集
删除群集的方法如下:
再次从左侧导航窗格中选择“所有服务”。 在搜索栏中输入“事件中心群集”,然后从结果列表中选择 “事件中心群集” 项。
在 “事件中心群集” 页上,找到并选择先前创建的群集。
在 “事件中心群集” 的 “概述”页上:
- 从顶部菜单中选择“删除”。
- “删除群集” 面板会在右侧打开,并显示删除确认消息。
- 输入群集名称并选择“删除”即可删除该群集。
后续步骤
本快速入门介绍如何使用门户创建事件中心群集。 接下来,从下面列出的第一部分开始,继续学习“发送和接收事件”快速入门:










