Validate MongoDB resiliency during an Azure Kubernetes Service (AKS) node pool upgrade

Using the same MongoDB cluster on Azure Kubernetes Service (AKS) that you deployed in the previous article with Locust running, you can validate the resiliency of the MongoDB cluster during an AKS node pool upgrade.

Upgrade the AKS cluster

In this scenario, you upgrade the AKS cluster to a newer version. Upgrading the cluster makes it unavailable for a short period of time.

  1. Get the current AKS cluster version using the az aks show command.

    az aks show --resource-group $MY_RESOURCE_GROUP_NAME --name $MY_CLUSTER_NAME --query kubernetesVersion
    

    Example output:

    "1.30"
    
  2. Check the available versions for the AKS cluster using the az aks get-upgrades command and decide which version you want to upgrade to.

    az aks get-upgrades --resource-group $MY_RESOURCE_GROUP_NAME --name $MY_CLUSTER_NAME --output table
    

    Example output:

    Name     ResourceGroup                     MasterVersion    Upgrades
    -------  --------------------------------  ---------------  --------------
    default  myResourceGroup-rg-chinanorth3  1.30.6           1.31.1, 1.31.2
    
  3. List the node pools in the AKS cluster using the az aks nodepool list command.

    az aks nodepool list --resource-group $MY_RESOURCE_GROUP_NAME --cluster-name $MY_CLUSTER_NAME --output table
    

    Example output:

    Name        OsType    KubernetesVersion    VmSize           Count    MaxPods    ProvisioningState    Mode
    ----------  --------  -------------------  ---------------  -------  ---------  -------------------  ------
    systempool  Linux     1.30                 Standard_DS4_v2  1        30         Succeeded            System
    mongodbpool Linux     1.30                 Standard_DS4_v2  3        30         Succeeded            User
    
  4. Once you decide your target Kubernetes version, you need to first upgrade the AKS control plane using the az aks upgrade command. In this example, we upgrade to Kubernetes version 1.31.1.

    az aks upgrade --resource-group $MY_RESOURCE_GROUP_NAME --name $MY_CLUSTER_NAME --kubernetes-version 1.31.1 --control-plane-only --yes
    

    Screenshot of a web page showing the Locust test dashboard when upgrading control plane.

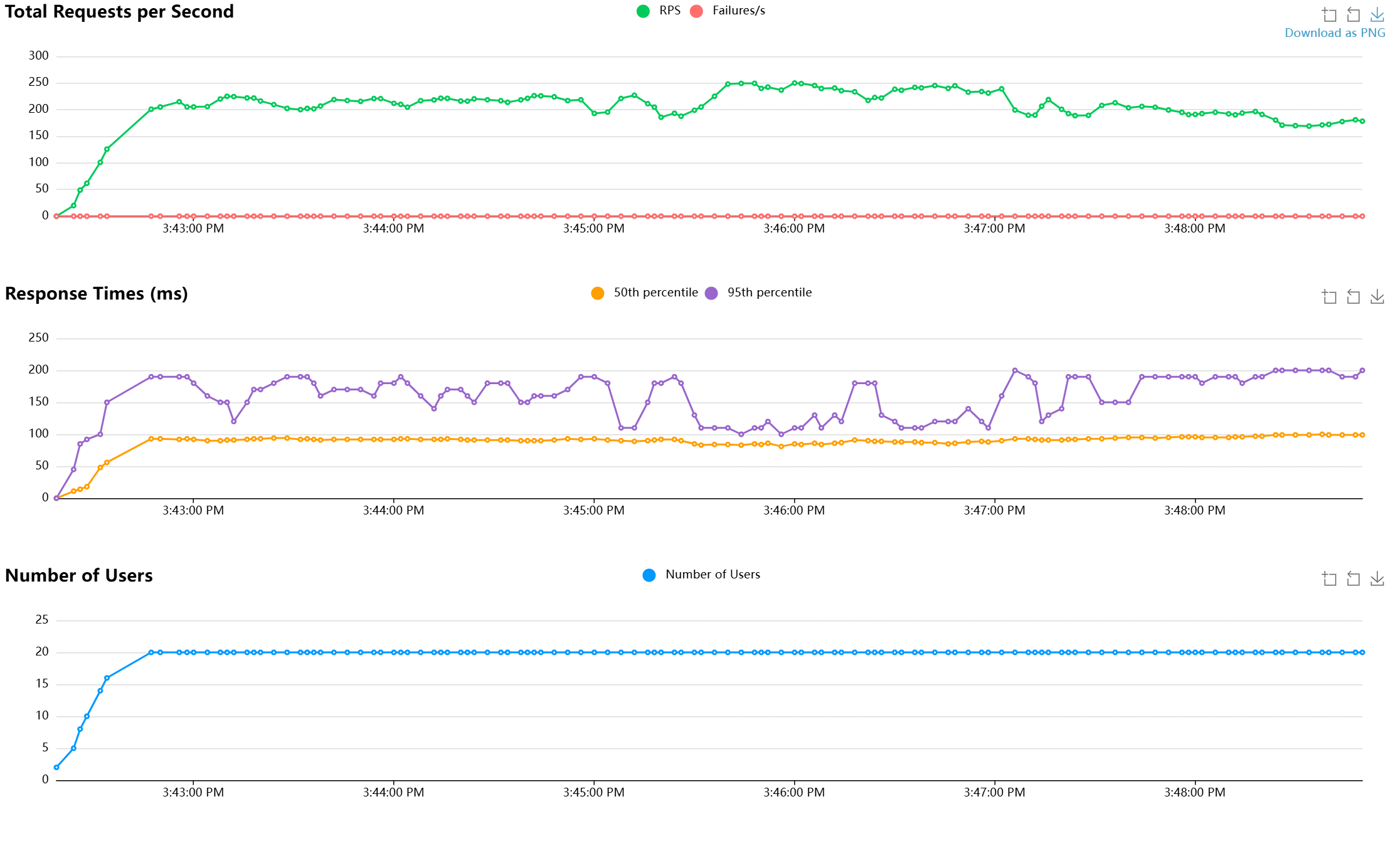
  5. Upgrade the mongodbpool node pool to the newer version using the az aks nodepool upgrade command. Make sure that Locust from the previous article is still running so you can validate the resiliency of the MongoDB cluster during the AKS node pool upgrade.

    az aks nodepool upgrade --resource-group $MY_RESOURCE_GROUP_NAME --cluster-name $MY_CLUSTER_NAME --name mongodbpool --kubernetes-version 1.31.1 --yes
    

    This command takes some time to complete. During this time, nodes of the AKS cluster become unavailable as they are upgraded to the newer version. However, the MongoDB cluster continues to serve the requests without any interruption.

  6. Verify that the MongoDB cluster continues to serve requests by checking the Locust dashboard and the Mongo Express dashboard.

    Screenshot of a web page showing the Locust test dashboard when cluster is being upgraded.

  7. After the upgrade is complete, you can verify the Kubernetes version of the mongodbpool node pool using the az aks nodepool list command.

    az aks nodepool list --resource-group $MY_RESOURCE_GROUP_NAME --cluster-name $MY_CLUSTER_NAME --output table
    

    Example output:

    Name        OsType    KubernetesVersion    VmSize           Count    MaxPods    ProvisioningState    Mode
    ----------  --------  -------------------  ---------------  -------  ---------  -------------------  ------
    systempool  Linux     1.30                 Standard_DS4_v2  1        30         Succeeded            System
    mongodbpool Linux     1.31.1               Standard_DS4_v2  3        30         Succeeded            User
    

Next step