Partilhar via

使用 Azure 托管 Grafana

本文介绍如何使用 Azure 托管 Grafana。 它介绍用于监视数据的设置、身份验证、生成仪表板和高级功能。

先决条件

没有。

设置 Azure 托管 Grafana

Azure 托管 Grafana 针对 Azure 环境进行了优化,可与 Azure Monitor 无缝配合使用。 您可以:

  • 使用 Microsoft Entra 标识管理用户身份验证和访问控制。
  • 将图表从 Azure 门户直接固定到 Azure 托管 Grafana 仪表板。

参考此快速入门指南,使用 Azure 门户创建 Azure 托管 Grafana 工作区。

本地设置 Grafana

若要设置本地的 Grafana 服务器,请在本地环境下载并安装 Grafana

登录到 Grafana

重要

Internet Explorer 和旧版 Microsoft Edge 浏览器与 Grafana 不兼容。 必须使用基于 chromium 的浏览器,包括 Microsoft Edge。 有关详细信息,请参阅 Grafana 支持的 Web 浏览器

使用 Azure 托管 Grafana 工作区或服务器的 IP 地址的终结点 URL 登录到 Grafana。

配置 Azure Monitor 数据源插件

Azure 托管 Grafana 包含 Azure Monitor 数据源插件。 默认情况下,该插件预配置了托管标识,可用于查询和可视化部署 Grafana 工作区的订阅中所有资源的监视数据。 直接跳到“创建 Grafana 仪表板”部分。

显示 Azure 托管 Grafana 主页的屏幕截图。

可以通过配置其他权限来扩展 Azure 托管 Grafana 工作区可以查看的资源,以在其他订阅或资源上分配包含的托管标识“监视读取者”角色

如果使用的实例不是 Azure 托管 Grafana,则必须设置 Azure Monitor 数据源。

  1. 选择“添加数据源”,按名称“Azure”进行筛选,然后选择“Azure Monitor”数据源。

    显示 Azure Monitor 数据源选项的屏幕截图。

  2. 选择数据源的名称,并选择托管标识或应用注册进行身份验证。

如果在启用了托管标识的 Azure 虚拟机或 Azure 应用服务实例上托管 Grafana,则可以使用此方法进行身份验证。 但是,若 Grafana 实例未托管在 Azure 上,或者未启用托管标识,则需要一并使用应用注册与 Azure 服务主体来设置身份验证。

使用托管标识

  1. 在 VM 或应用服务实例上启用托管标识,并将 Grafana 服务器托管标识支持设置更改为 true

    • 托管 VM 的托管标识或应用服务实例需要为感兴趣的订阅、资源组或资源分配“监视读取者”角色

    • 还需要更新 Grafana 服务器配置中的设置 managed_identity_enabled = true。有关详细信息,请参阅 Grafana 配置。 完成这两个步骤后,可以保存并测试访问。

  2. 选择“保存并测试”,然后 Grafana 将会测试凭证。 应看到类似于下面的消息:

    显示具有配置批准的托管标识的 Azure Monitor 数据源的屏幕截图。

使用应用程序注册

  1. 创建服务主体。 Grafana 使用 Microsoft Entra 服务主体连接到 Azure Monitor API 并收集数据。 必须创建新的或使用现有的服务主体,以管理对 Azure 资源的访问权限:

  2. 提供要使用的连接详细信息:

    • 配置插件时,可以指明插件要监视哪个 Azure 云:公有云、Azure 美国政府、Azure 德国或由世纪互联运营的 Microsoft Azure。

      注释

      某些数据源字段的命名方式不同于其关联的 Azure 设置:

      • 租户 ID 是 Azure 目录 ID。
      • 客户端 ID 是 Microsoft Entra 应用程序 ID。
      • 客户端机密是 Microsoft Entra 应用程序密钥值。
  3. 选择“保存并测试”,然后 Grafana 将会测试凭证。 应看到类似于下面的消息:

    显示 Azure Monitor 数据源配置和已批准的应用注册的屏幕截图。

使用开箱即用仪表板

Azure Monitor 包含现成仪表板,可与 Azure 托管 Grafana 和 Azure Monitor 插件配合使用。 可以在 Grafana Labs 上找到所有可用仪表板的列表。

显示开箱即用 Azure Monitor grafana 仪表板的屏幕截图。

Azure Monitor 还支持开箱即用的仪表板,实现与适用于 Prometheus 的 Azure Monitor 托管服务的无缝集成。 链接到适用于 Prometheus 的 Azure Monitor 托管服务时,系统会自动将这些仪表板部署到 Azure Managed Grafana。

显示适用于 Prometheus 的 Azure Monitor 托管服务的开箱即用 Azure Monitor grafana 仪表板的屏幕截图。

生成 Grafana 仪表板

  1. 转到 Grafana 主页,并选择“新建仪表板”。

  2. 在新仪表板中,选择“添加可视化”,然后选择 Azure Monitor 数据源。 你可以尝试其他图表绘制选项,但本文使用时序作为示例。

  3. 仪表板上会显示一个空的时序面板

    显示 Grafana 新面板下拉列表选项的屏幕截图。

  4. 编辑面板以配置查询。

    1. 可视化 Azure Monitor 指标数据:将会显示选择器列表,您可以在其中选择要在此图表中监视的服务和资源。 若要查看 VM 中的指标,请保留默认“指标”选择,选择“资源”以选择 VM,使用提供的下拉列表来选择命名空间、指标和聚合。 选择 VM 和指标后,即可开始在仪表板中查看数据。

      显示 Azure Monitor 指标的 Grafana 面板配置的屏幕截图。

    2. 可视化 Azure Monitor 日志数据:在服务下拉列表中选择“日志”。 选择要查询的资源或工作区,将“时间范围”切换到“仪表板”,并设置查询文本。 可在此处复制已有的任何日志查询,或新建一个查询。 输入查询时,IntelliSense 会建议自动完成选项。 选择可视化效果类型“时序”>“表”,并运行查询。

    注释

    该插件还可以使用时间宏,例如 $__timeFilter()$__interval。 这些宏允许 Grafana 在你放大某部分图表时动态计算时间范围和时间粒度。 可以删除这些宏并使用标准时间筛选器(如 TimeGenerated > ago(1h)),但这意味着未来图形将不支持放大功能。

    Azure Monitor 日志的 Grafana 面板配置的屏幕截图。

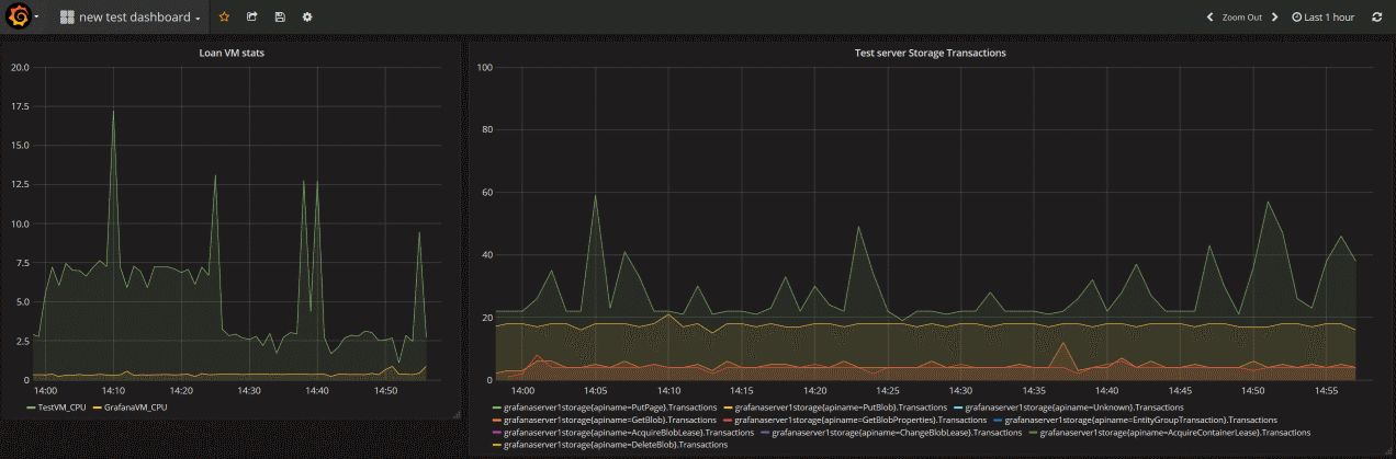
  5. 以下仪表板包含两个图表。 左侧图表显示两个 VM 的 CPU 百分比。 右图显示 Azure 存储帐户中的事务(按事务 API 类型分解)。

    包含两个面板的 Grafana 仪表板的屏幕截图。

将图表从 Azure 门户固定到 Azure 托管 Grafana

除了在 Grafana 中生成面板外,还可以直接从 Azure Monitor 将面板添加到 Grafana 仪表板,从而将 Azure Monitor 可视化效果从 Azure 门户快速固定到新的或现有的 Grafana 仪表板。 转到资源的“指标”。 创建图表并选择“保存到仪表板”,然后选择“固定到 Grafana”。 选择工作区和仪表板,然后选择“固定”以完成操作。

显示 Azure Monitor 指标资源管理器中“固定到 Grafana”选项的屏幕截图。

Grafana 11 支持的功能

Azure 托管 Grafana 包括对 Grafana 11(预览版)的支持,它引入了基本日志的功能,并在 Azure 中使用样本

先决条件

基本日志

基本日志允许根据数据使用情况在不同表计划之间切换,从而提供了一种经济高效的方法来管理数据存储,请参阅根据 Log Analytics 工作区中的数据使用情况选择表计划

启用基本日志

  1. 在 Grafana 中,转到“连接>数据源>Azure Monitor”。
  2. 在“设置”选项卡上,将“启用基本日志”开关切换到右侧(蓝色为“开”)。

显示打开基本日志的开关的屏幕截图。

使用基本日志

  1. 创建新的仪表板。
  2. 在空图下方的(Azure Monitor)下,将服务切换为日志
  3. 对于 资源,请选择 Log Analytics 工作区。
  4. 现在可以将日志从“分析”切换到“基本”。

显示切换到基本日志的选项的屏幕截图。

注释

切换到基本日志存在限制:

高级 Grafana 功能

Grafana 提供高级功能:

可选:监视同一 Grafana 仪表板中的其他数据源

可以使用许多数据源插件将这些指标集中到一个仪表板中。

以下是关于如何使用 Telegraf、InfluxDB、Azure Monitor 适用于 Prometheus 的托管服务和 Docker 的优质参考文章:

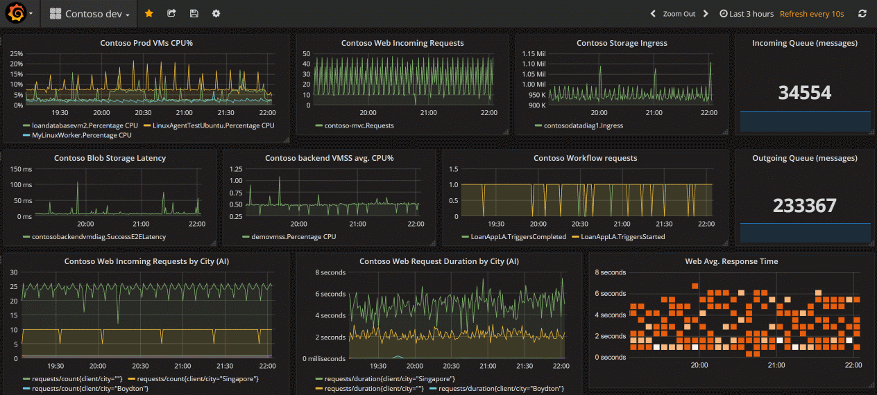
下图是完整的 Grafana 仪表板,整合了来自 Azure Monitor 的指标、日志和跟踪信息。

显示包含多个面板的 Grafana 仪表板的屏幕截图。

清理资源

如果在 Azure 上设置 Grafana 环境,则无论是否在使用资源,一旦资源开始运行你都需要付费。 为了避免产生额外的费用,请对此文章中创建的资源组进行清理。

  1. 在 Azure 门户上的左侧菜单中选择“资源组”>“Grafana”。
  2. 在资源组页上选择“删除”,在文本框中输入“Grafana”,然后选择“删除”。

后续步骤

Azure Monitor 指标概述